ABB가 응용 분야별 자산과 에너지를 관리하여 운영 비용을 최대 40%까지 절감하는 'ABB 어빌리티 에너지 자산 관리자' SaaS 솔루션을 발표했다. 기존 'ABB 어빌리티 EDCS', 마이리모트케어' 솔루션과 기능은 같지만 단일 대시보드 인터페이스로 접속이 간편하다. 사용자는 언제 어디서나 설비 성능 데이터를 검토 및 분석하고, 자산 관리를 통해 실시간 에너지 소비를 최적화할 수 있다.
					
					
						
						
						내년부터 어빌리티 EDCS, 마이리모트케어 대체
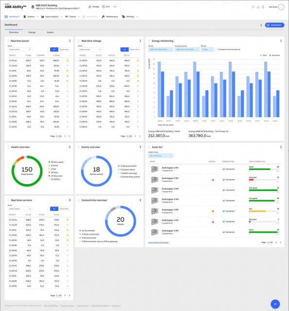
ABB는 5일, 응용 분야별 자산과 에너지를 관리하여 운영 비용을 최대 40%까지 절감하는 ‘ABB 어빌리티 에너지 자산 관리자(ABB Ability™ Energy and Asset Manager)’ SaaS(Software-as-a-Service) 솔루션을 발표했다.
▲ ABB 어빌리티 SaaS [캡처=ABB]
신규 솔루션은 기존의 ‘ABB 어빌리티 EDCS’, ‘마이리모트케어(MyRemoteCare)’ 솔루션과 동일한 기능을 제공하나 단일 대시보드 인터페이스로 간단하게 접속할 수 있다. 사용자는 언제 어디서나 설비 성능 데이터를 검토 및 분석하고, 자산 관리를 통해 실시간 에너지 소비를 최적화하고, 전반적인 현장 효율성을 개선할 수 있다.
중소형 공장, 쇼핑몰, 데이터센터에 적합한 신규 SaaS는 ABB 어빌리티 마켓플레이스(Ability Marketplace™)를 통해 온라인으로 소프트웨어를 업그레이드할 수 있으며, 기존에 받던 서비스에 접속할 수 있다. 또한, 언제든지 쉽게 서비스를 추가, 제거할 수 있다.
ABB 어빌리티 에너지 자산 관리자는 ABB가 올해 초 발표한 무료 SaaS 서비스로, ABB 어빌리티 EDCS와 마이리모트케어는 내년부터 단계적으로 폐지된다. 이에 따른 고객사 설치 변경은 필요 없다.
▲ 어빌리티 에지 산업용 게이트웨이 [사진=ABB]
ABB 어빌리티 에지 산업용 게이트웨이(Edge Industrial Gateway)는 기존 ‘이허브(E-Hub) 2.0’ 게이트웨이를 간소화한 제어 관리 제품이다. 온도, 습도, 가스 등 환경적인 매개변수뿐만 아니라 현장 설비 데이터를 수집하고, 수집한 데이터를 ABB 어빌리티 SaaS로 전송한다.
사용자는 클라우드에서 이더넷 케이블을 통해 모든 후속 장치(Downstream Devices)를 모니터링하고, 옵션 사항으로 와이파이 또는 셀룰러 연결 모듈을 사용할 수 있다. 저압 및 고압 환경을 통합하고 기업 내 네트워크 및 데이터 저장 장치에 직접 연결하는 오프라인 모니터링 기능은 내년 초부터 적용할 수 있다.